MetaVOLDPilotez votre activité par KPI
Reporting BI dynamique avancé intelligent basé sur vos données.
Toutes les fonctionnalités
Un tableau de bord intelligent pour piloter votre activité.
Tableaux de bord dynamiques
Visualisez vos indicateurs clés en temps réel.
Visualisation claire et graphique
Comprenez votre activité en un coup d’œil.
Analyse complète de votre activité
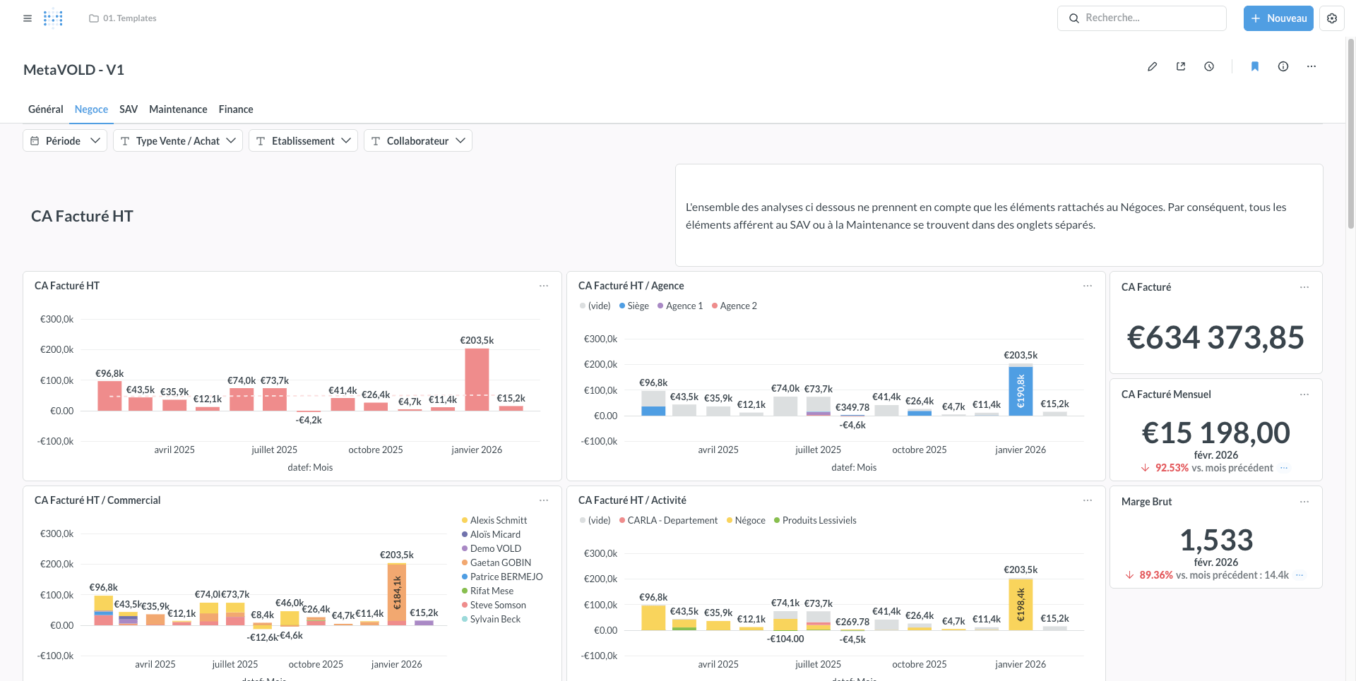
Suivez ventes, interventions, facturation et rentabilité.
Indicateurs personnalisables
Adaptez les tableaux de bord à vos besoins.
Données directement issues de l’ERP
Aucune ressaisie, toutes les données sont synchronisées.
Décisions basées sur vos données
Pilotez votre entreprise avec des informations fiables.
Vos données deviennent un véritable outil de pilotage
Analysez votre activité en temps réel grâce au module BI connecté à DoliVOLD.
Un cockpit pour piloter votre entreprise
MetaVOLD est le module de Business Intelligence connecté à l’ERP DoliVOLD. Il transforme les données générées par votre activité quotidienne en tableaux de bord visuels et en indicateurs exploitables.
Les dirigeants et responsables peuvent suivre en temps réel les performances de l’entreprise : chiffre d’affaires, activité SAV, rentabilité des affaires, interventions réalisées ou encore évolution des ventes. Les données sont automatiquement synchronisées avec l’ERP, ce qui garantit une analyse fiable et toujours à jour.
Prenez les bonnes décisions grâce à une vision claire de votre activité.
Grâce à MetaVOLD, les entreprises disposent d’une vision claire de leur activité et peuvent identifier rapidement les axes d’amélioration, anticiper les tendances et prendre des décisions plus éclairées.
Une solution, des outils pour chaque
Découvrez d'autres modules DoliVOLD
Suivi d’affaire
Visualisez l’avancement de chaque affaire en temps réel.
Vision globale de vos ventes
Projet
Pilotez vos projets de la vente à la livraison en toute sérénité.
Vos affaires sous contrôle
Tableaux de bord
Permet de créer et visualiser des indicateurs et tableaux de bord personnalisés.
Indicateurs clés toujours visibles
Prenons contact 🗓️
Recevez une réponse en moins de 24h
contact@voldgroup.com
Téléphone
(33) 09 70 16 19 43
Adresse
69 rue de Richelieu 75002 Paris



